推薦產品 / RELEVANT
聯系我們 / CONTACT
聯系人:劉小姐
電 話:18581853739
座 機:028-66579066
網 址:m.jsshangjia.com
地 址:四川省成都市高新區創業路1號劍恒發展中心5樓510室
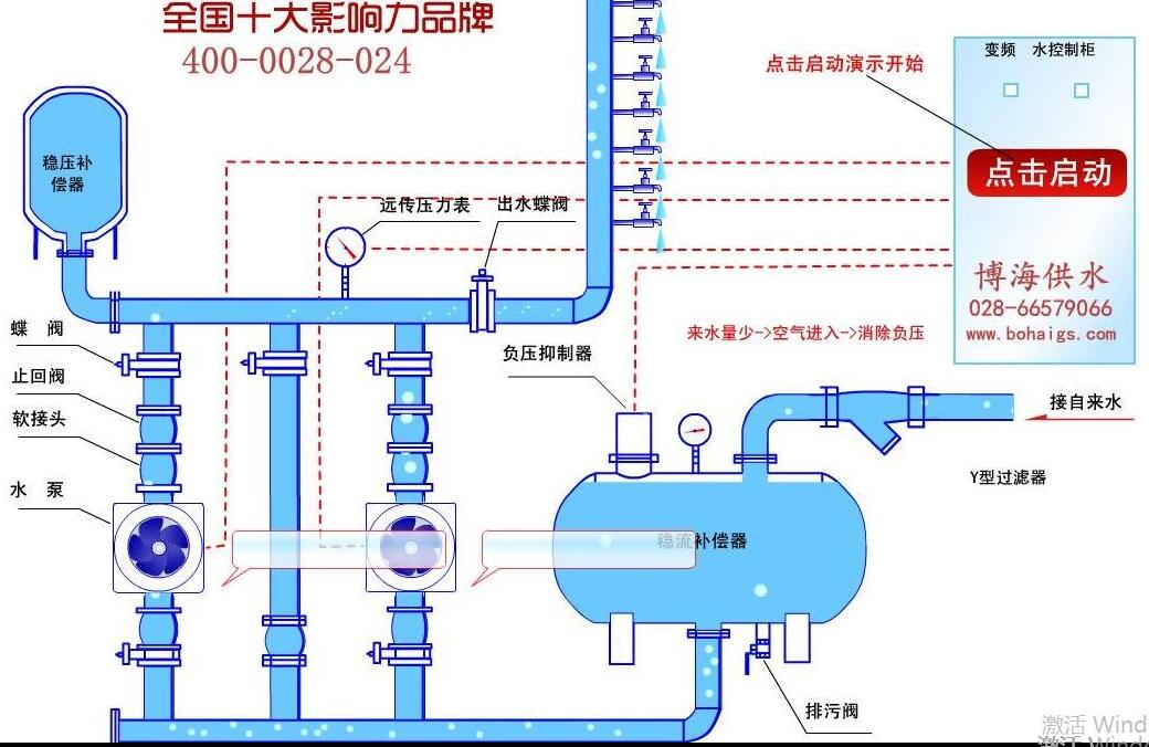
供水設備安裝流程詳解
2018-01-25 532人瀏覽
給水設備安裝屬于技術范疇,安裝規范除明確的技術要求外,更應根據供水環境情況有合理的改變,這對技術在設計安裝圖紙設計的時候有較高的要求。供水設備安裝流程介紹,讓大家能有一個基礎的
小型無塔供水器多少錢?
2018-01-24 2029人瀏覽
小型的無塔供水器,有小型供水設備,家用無塔供水,家用增壓泵,小型流量供水等稱呼,常指小流量供水場所對增壓設備的需求。小型無塔供水,一般需要一個蓄水箱輔助加壓供水,如果是自己打井
無負壓供水設備怎么選型?
2018-01-22 610人瀏覽
無負壓供水設備是各行業比較常用的一種增壓變頻類的供水設備,不同的場所,不同的參數要求決定了設備的型號及價格。設備怎么選型,按照什么標準來選型,如果您對這塊不了解,沒關系,希望這
無塔供水設備的價格?
2018-01-19 271人瀏覽
無塔供水設備的價格主要主要由什么來決定?下面我們來具體分析一下。無塔供水的主體主要有鋼鐵材料所鑄成,市場上面鋼鐵的價格直接會影響到設備的價格成本。無塔供水設備的主要組成壓力罐、


微信在線咨詢







